Адаптер USB-HDMI, который работает с 20.04
Я новичок в Ubuntu и использую 20.04. Когда я использовал Windows, у меня был адаптер Startech USB-VGA (https://www.startech.com/en-us/audio-video-products/usb2vgae3), чтобы добавить 2 внешних монитора к моему ноутбуку. Когда я перешел на Ubuntu, адаптер больше не работал, и для него не было драйвера Ubuntu. Я искал на Amazon, и некоторые из них стоят всего 10 долларов, но те, которые специально отмечены для Ubuntu, стоят около 50 долларов или больше. Я не против потратить так много, но если бы я мог получить один дешевле, я бы предпочел сделать это. Кто-нибудь знает какие-нибудь относительно дешевые адаптеры USB-HDMI, которые работают с Ubuntu? Любая помощь будет принята с благодарностью, спасибо!
2 ответа
Я слышал, что адаптеры USB-видео, использующие графические процессоры DisplayLink, имеют драйверы Linux и работают достаточно хорошо. Я говорю «достаточно хорошо», потому что USB не был создан для поддержки компьютерных дисплеев, использовать для этого USB - что-то вроде хака.
Если у вашего ноутбука есть выход DisplayPort или HDMI, и я подозреваю, что он есть, поскольку отсутствие видеовыхода на ноутбуке встречается редко, то получение адаптера для одного из них на VGA должно быть более стабильным, обеспечивать лучшую производительность и не требует драйвера. обновления с каждым новым обновлением ОС. Избегать использования VGA также было бы разумно, но я понимаю необходимость продолжать использовать его в некоторых случаях. Раньше я использовал адаптеры DisplayPort-VGA и нашел их недорогими и простыми в использовании.
USB video card adapters for Linux Ubuntu
The following info. is up-to-date as of Sept. 2023.
It covers Ubuntu 14.04 and later, through to 20.04, 22.04, and 23.04.
Option 1 [best, if you have USB-C ports]: USB-C to HDMI, DP, etc. adapters
USB-C video cables or adapters are cheap ($15~$30) and easy to find. They can convert USB C to:
- HDMI
- DP (Display Port)
- DVI
- Component Video
- VGA
- etc.
The most common are to HDMI and DP.
Поскольку стандарты видео встроены в аппаратное обеспечение и спецификации, они легко подключаются даже в Ubuntu и не требуют никакой настройки, специальных драйверов и дополнительных ресурсов ЦП.
Вот некоторые примеры:
- Кабель USB C — DP, 15 долларов США.
- Переходник USB C-DP, 15 долларов США.
- Amazon ищет «переходник USB C-DP»
- Amazon ищет «адаптер USB-C-HDMI»
Вариант 2: адаптеры USB-A — HDMI, DP и т. д. DisplayLink
Однако, если ваш компьютер старый и не имеет портов USB-C, или если все ваши видеовыходы и порты USB-C заняты на вашем компьютере, или если в вашем компьютере нет встроенного выхода, который может поддерживать 4k при 60 Гц, то вы можете использовать специальное фирменное аппаратное/программное решение «DisplayLink», чтобы обеспечить больший выходной сигнал монитора с разрешением до 5k при 60 Гц, используя стандартные порты USB-A 3.0 .
DisplayLink существует с 2007 года и сегодня широко поддерживается многими адаптерами. Однако ожидайте, что он будет примерно в 2,5–10 раз дороже (40–150 долларов США), чем сопоставимый адаптер USB-C. Сейчас он принадлежит https://www.synaptics.com.
Он использует специальные драйверы, которые необходимо установить на ваш компьютер, а также специальный аппаратный чип DisplayLink «DL» в адаптере, чтобы заставить любой порт USB 2.0 или 3.0 стать внешней видеокартой.
Таким образом, он также использует дополнительные ресурсы ЦП вашего компьютера, в отличие от описанных выше адаптеров USB-C-видео.
DisplayLink через USB 2.0 ограничен максимальным разрешением 2048 x 1152, как указано здесь : «Максимальное поддерживаемое разрешение: 2048 x 1152». Проверьте характеристики конкретного приобретаемого устройства DisplayLink. Это может быть более низкое разрешение, чем это.
DisplayLink через USB 3.0 на последней версии DL-6xxx (например: последняя SoC DL-6950, используемая этим устройством здесь ) (на Amazon здесь для DP и здесь для HDMI) может поддерживать до 1 видеовыхода с разрешением 5k 60 Гц (5120 x 2880) ) или 2 одновременных видеовыхода с разрешением 4K, 60 Гц (до 4096 x 2160) . Это невероятно. Однако я уверен, что для этого потребуется немало дополнительных ресурсов ЦП. Если вы выберете HDMI, убедитесь, что ваша версия HDMI, поддерживаемая самим монитором, поддерживает разрешение 4K при частоте 60 Гц. .
Прочтите о различных поколениях микросхем здесь и убедитесь, что вы знаете, какую микросхему имеет ваше устройство, которое вы собираетесь купить: https://en.wikipedia.org/wiki/DisplayLink#IC_Generations
Обычные недорогие (40 долларов США) адаптеры 2k 60 Гц, подобные этому, используют чип DL-3500 и поддерживают разрешения до 2048 x 1152 при 60 Гц или 2560 x 1440 (2k, 1440p) при 60 Гц. Вероятно, именно этот адаптер я куплю себе. Там прямо сказано, что поддерживает Ubuntu, и отзывы это подтверждают.
В обзорах адаптера Club3D CSV-1477 Club3D CSV-1477 с USB 3.0 типа A на двойной 4K, 60 Гц, который я упоминал выше, за 90 долларов также утверждается, что он работает для Ubuntu. Найдите обзоры «Linux» и «Ubuntu».
Инструкция по установке драйвера
Вам следует загрузить последние версии драйверов DisplayLink с Synaptics.com прямо здесь: . Насколько я могу судить , драйверы DisplayLink предоставляются Synaptics, производителем протокола DisplayLink и аппаратных чипов DL, а не производителем вашего конкретного адаптера, который вы рассматриваете.
Устаревшие драйверы находятся в меню «Устаревшие драйверы» здесь: https://www.synaptics.com/products/displaylink-graphics/downloads/ubuntuhttps://www.synaptics.com/products/displaylink-graphics/downloads/ubuntu . Они вернутся к Ubuntu 14.04 с 14 июня 2017 года. Судя по списку всех драйверов, бинарные драйверы DisplayLink поддерживают Ubuntu 14.04 и новее, включая 14.04, 17.04, 17.10, 16.04, 18.04, 20.04, 22.04 и 23.04. Последний драйвер DisplayLink поддерживает Ubuntu 20.04, 22.04 и 23.04.
Примечание. Я думаю, вам сначала нужно отключить безопасную загрузку в BIOS, чтобы это работало.
Для более старых версий Ubuntu: Как установить программное обеспечение DisplayLink в устаревшие версии Ubuntu .
Подробные инструкции, которые я написал сам, смотрите здесь: .
Я протестировал приведенные выше инструкции на Ubuntu 20.04 и следующие инструкции на Ubuntu 22.04, и они сработали:
Для Ubuntu 22.04 или новее:
# Make this directory if it doesn't exist, and cd into it
mkdir -p ~/Downloads/Install_Files/DisplayLink
cd ~/Downloads/Install_Files/DisplayLink
# Download the Ubuntu APT package provided by Synaptics.com, the official
# makers of DisplayLink
wget https://www.synaptics.com/sites/default/files/Ubuntu/pool/stable/main/all/synaptics-repository-keyring.deb
# Install the DisplayLink APT package keyring
sudo apt install ./synaptics-repository-keyring.deb
# Update your APT package cache
sudo apt update
# Install the DisplayLink driver provided by Synaptics.com, the official source
sudo apt install displaylink-driver
# Reboot.
# Now it is plug-and-play. Plug in your DisplayLink adapter and it just works.
# It may take up to 5~10 seconds to recognize a monitor.
Официальный список адаптеров DisplayLink
Все официально «сертифицированные» адаптеры DisplayLink перечислены здесь: . В раскрывающемся меню «Видеовыход» выберите HDMI, DisplayPort (DP) и т. д.
Даже если на адаптере явно не указано, что он работает в Ubuntu, он все равно может работать, поэтому вы всегда можете купить его, опробовать и оставить отзыв о том, работает ли он в Linux Ubuntu.
Драйвер Ubuntu DisplayLink для Ubuntu не имеет открытого исходного кода. Они предоставляют только двоичный код, а не исходный код. Однако, если вы хотите попытаться извлечь отдельные части двоичного файла, чтобы его можно было использовать в версиях Linux, отличных от Ubuntu, здесь есть некоторые инструкции по началу работы: https://support.displaylink.com/ база знаний/статьи/679060 .
Удачи. Оставляйте комментарии и сообщайте о своих выводах. Я хотел бы услышать, какие адаптеры DisplayLink люди используют в Ubuntu, насколько хорошо они работают, где их купить и сколько они стоят, чтобы я мог сам перестать делать столько проб и ошибок.
Собираюсь купить переходник и попробовать. (Обновление: сделано. См. ниже).
Что не использовать
Подобные устройства с USB-A на HDMI могут стоить всего 13–25 долларов, но они не совместимы с DisplayLink и, похоже, работают только в Windows.
При поиске устройства DisplayLink найдите описание, обзоры и официальный список сертифицированных Synaptics устройств DisplayLink здесь: https://www.synaptics.com/products/displaylink-graphics/displaylink-products --> USB-адаптеры --> «Просмотр продуктов» https://www.synaptics.com/products/displaylink-graphics/displaylink-products-list?field_displaylink_category_value=usb_adapters(прямая ссылка здесь) .
Мой последний выбор адаптеров DisplayLink
Я сузил свой выбор до этих двух:
- 38 долларов США, универсальный видеоадаптер WAVLINK USB 3.0 — HDMI, чипы Displaylink, поддержка до 6 мониторов, совместимость с Windows, MacOS, Ubuntu 20.04, 22.04, LTS, версия обновления ChromeOS — похоже, здесь используется старый чип DL-3500. Хорошие отзывы. Работает на Убунту. Недорого. До 2048 x 1152 при 60 Гц или 2560 x 1440 (2k, 1440p) при 50 Гц.
- Я купил вот этот: . Существует также версия HDMI: 84 долл. США, видеоадаптер Club3D CSV-1474 USB 3.0 типа A — Dual HDMI 2.0 4K60 Гц с внешней графикой для нескольких мониторов — использует новейший и лучший процессор DisplayLink DL6950 SOC, который может поддерживать 2 одновременных выхода 4K60 Гц! Этот вариант будет гораздо более перспективным, но, очевидно, будет стоить дорого. Вам может понадобиться версия DisplayPort, если ваш монитор 4K поддерживает только частоту 60 Гц через DisplayPort, а не HDMI, .
- В любом случае вы всегда можете купить адаптер HDMI-DP , если хотите использовать версию DP с HDMI. Я получил для использования с моими старыми мониторами HDMI с более низким разрешением на этом адаптере USB A 3.0-DP DisplayLink.
Мои результаты тестирования 90 долларов, Club3D CSV-1477 USB 3.0 Type A с двойным портом дисплея 1.2, внешний графический видеоадаптер 4K, 60 Гц для нескольких монитороввидеоадаптера Club3D CSV-1477 с USB 3.0 типа A на двойной порт дисплея стоимостью 90 долларов.
Протестировано как в Ubuntu 20.04 (см. мои инструкции по установке ), так и в Ubuntu 22.04, обе с оконным менеджером X.
Это отлично работает! Я следовал инструкциям по установке драйвера, приведенным выше, в терминале. В Ubuntu 22.04, когда я запустилsudo apt install ./synaptics-repository-keyring.deb, я получил такую записку:
N: Download is performed unsandboxed as root as file '/home/gabriel/Downloads/Install_Files/DisplayLink/synaptics-repository-keyring.deb' couldn't be accessed by user '_apt'. - pkgAcquire::Run (13: Permission denied)
Я не знаю, что именно это значит, но это имелоN:впереди, что, как мне кажется, означает «Примечание», а не «Предупреждение» или «Ошибка», поэтому я проигнорировал это.
Выполнив инструкции по установке драйвера, я перезагрузился, подключил адаптер Club3D CSV-1477 к порту USB A концентратора USB-C (поскольку на моем тестовом компьютере нет портов USB-A; см. примечание 1 ниже), и он работает! Чтобы распознать подключенные мониторы, потребовалось довольно много секунд (возможно, 5–10 секунд). Я протестировал монитор 4K (3840 x 2160, 60 Гц) с кабелем Display Port и монитор 2K (2560 x 1440, 60 Гц) с кабелем HDMI комплект из двух адаптеров HDMI-DP 4k, 30 Гц за 10 долларов. Адаптер DP-HDMI , оба подключены одновременно. Я также протестировал старый монитор с разрешением 1280 x 1024, используя адаптер HDMI с адаптером Club3D DisplayPort. Все сработало.
Однако я заметил одну ошибку: в определенных конфигурациях, таких как эта , я могу переместить курсор мыши за край мониторов в желтую область здесь, чего я не смогу сделать!:
Примечание 1. Не используйте адаптер DisplayLink, если у вас есть свободные порты USB-C. Вместо этого используйте адаптер USB-C–DP или HDMI, как описано выше. Я сделал это только для того, чтобы доказать, что устройство работает. Я буду использовать его в основном на другом, более старом компьютере, на котором нет свободных портов USB-C.
использование процессора
Мне удалось одновременно подключить монитор 4K с частотой 60 Гц через DP и монитор 2K с частотой 60 Гц, подключенный к одному и тому же адаптеру через адаптер HDMI-DP.
На моем сверхмощном 20-ядерном ноутбуке Dell Precision 5570 под управлением Ubuntu 22.04 я не заметил какого-либо заметного увеличения загрузки ЦП. Но это очень мощный компьютер.
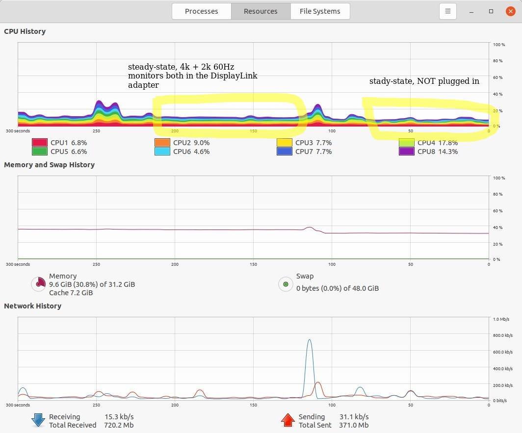
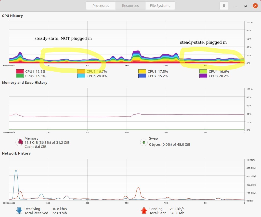
На моем гораздо более слабом 8-ядерном ноутбуке Dell Latitude 7490 под управлением Ubuntu 20.04 я заметил увеличение загрузки ЦП на несколько процентов. См. изображения ниже. Но это все еще было очень полезно.
Рекомендации
- Мои вопросы и ответы: Мой монитор поддерживает только 4K с частотой 60 Гц при использовании кабеля DP, на моем 32-дюймовом внешнем мониторе с разрешением 4K в Ubuntu 20.04 нет опции частоты обновления 60 Гц.как у меняа не HDMI
- Этот ответ: Суперпользователь: подключение второго монитора с помощью адаптера USB-(Displayport/HDMI/VGA).
- Этот ответ: Спросите Ubuntu: адаптер USB-HDMI, который работает с 20.04.
Смотрите также
- Мой ответ: Полные инструкции: установка драйвера displaylink в Ubuntu 20.04 (также применимо к 22.04 или более поздней версии)Полные инструкции: установка драйвера displaylink в Ubuntu 20.04 (также относится к 22.04 или более поздней версии).здесь
- Моя статья на моем личном веб-сайте, где я также пишу о проблемах с видеодрайверами в Ubuntu: Распространенные способы решения проблем с видеодрайверами (и связанными с ними) в Linux Ubuntu


